EKF запустил закрытое бета-тестирование аналитической IIoT-платформы собственной разработки EKF Connect Industry. Система ведет непрерывный мониторинг локальных и распределенных объектов автоматизации любой сложности, позволяет контролировать и анализировать энергопотребление, состояние и эффективность работы технологического оборудования из любой точки мира. Обеспечивает оповещение пользователей о нештатных ситуациях и помогает принимать взвешенные решения, основанные на анализе данных.
Размещение на российских серверах Яндекс повышает надежность и безопасность системы, гарантируя ее безотказную работу. Гибкая настройка визуализации и многопользовательский доступ позволяют всем заинтересованным лицам решать задачи, используя только необходимую для принятия решения информацию.

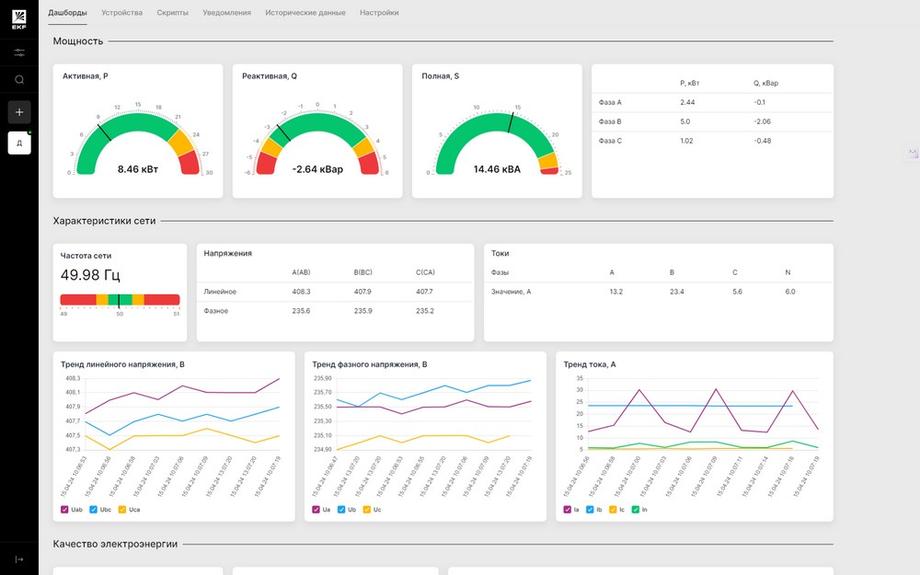
Бета-версия облачной платформы EKF Connect Industry позволяет:
ü Получать информацию о состоянии распределенных объектов с помощью шлюза EKF или сервера OPC UA;
ü Настраивать дашборды и выводить информацию в удобном для пользователя виде;
ü Осуществлять многопользовательский доступ;
ü Настраивать и получать оповещения о нештатных ситуациях через мессенджер Telegram и многое другое.
Каждый заинтересованный пользователь может принять участие в тестировании и оценить возможности платформы для решения своих задач. Заявку на тестирование можно оставить на сайте.
